Christoph, Bonn hat geschrieben: Mo 24. Jan 2022, 12:18
TomHom hat geschrieben: Mo 24. Jan 2022, 10:12
Hallo,
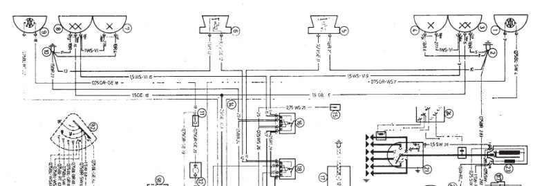
hier ein Ausschnitt aus dem Schaltplan in englisch, ich denke er ist für die US-Version.
E9 low beam high beam.JPG
Hier hat die äußere Lampe einen low-beam und einen high-beam Glühfaden, die innere Lampe nur einen low-beam.
Ich denke dies ist die Schaltung wie sie in Andis US-Version verbaut wurde.
Gruß
Thomas
...bei dem Schaltplan:
geht Standlicht (low) an, wenn an "white" Potenzial liegt, über das Nebelrelais
geht Abbendlicht und Fernlicht (2xhigh) gleichzeitig an, wenn an "white-violet" Potenzial liegt
aber was ist mit (red)
...eigentlich braucht man den ganzen Plan rund um die Lampen
Hallo Christoph,
den kompletten Plan hier zu zeigen würde nichts bringen, Du würdest nichts mehr erkennen. Ich kann aber jedem der mich diesbezüglich anmailt die Datei zukommen lassen.
Um es nochmal zu betonen: wir diskutieren hier die US-Version. Sie hat laut Schaltplan in den äußeren Lampen zwei Glühfäden: einen für High Beam (Fernlicht) und einen für Low Beam (Abblendlicht). Die inneren Lampen haben nur High Beam (Fernlicht). Bei Fernlicht gehen also beide Lampen an.
Hierbei geht bei Andi das Abblendlicht aus.
Zudem ist das Standlicht im Blinker integriert. Dies geht hier in Deutschland nicht, Standlicht muss weiß sein.
Bei der europäischen Version ist es anders. Hier sitzt außen die Lampe für Abblendlicht (mit Standlicht integriert) und innen das Fernlicht.
Beides H1-Lampen, bei Fernlicht bleibt das Abblendlicht an.
Ich habe hier mal die Ansteuerung für die äußere Lampe, also die mit Fernlicht und Abblendlicht, skizziert:
Rot ist Dauerplus und kommt direkt von der Batterie
Braun ist Masse
Weiß-Gelb bringt Potential über das Fernlicht-Relay ans Fernlicht. Wenn weiß Potential hat dann zieht das Relais an und schaltet den Plus durch zum weiß-gelben.
Gelb bringt Potential vom Lichtschalter über den Dimmerschalter ans Abblendlicht
Weiß geht zum Nebelscheinwerfer-Relais, stelllt sicher dass die Nebelscheinwerfer ausgehen wenn Fernlicht an ist, hatten wir hier schon mal
viewtopic.php?f=2&t=27063&p=33112&hilit ... 4fa#p33112
Die Verschaltung des Lichtschalters muss ich mir erstmal selber erklären, ebenso ist mir nicht ersichtlich wie die Lichthupe verschaltet ist.
Alles natürlich ohne Gewähr! Und nicht vergessen, ist die US-Version die hier diskutiert wird!
Für die Zulassung hier in Deutschland müssen dann Lampen mit E1-Zeichen verbaut werden, die äußeren sollten dann auch das Parklicht integriert haben.
Die Ansteuerung muss eh angepasst werden. Entweder auf Fernlicht und Abblendlicht zusammen oder wenn Fernlicht dann Abblendlicht aus?
Gruß
Thomas